Predictive AI Strategy

Finance Control Tower

A unified, AI-augmented forecasting system that replaces spreadsheet fragmentation with Excel-speed editing, live performance visibility, and transparent decision support. Teams can generate baselines faster, apply structured business context, and audit every forecast change with confidence.

Disclaimer: All data presented in these case studies has been generated for illustrative purposes only and does not represent actual company data.

Finance Control Tower hero dashboard with forecasting controls and weekly forecast grid
The Challenge

Defining the Forecasting Gap

Across finance teams, forecasting was rebuilt manually each cycle in Excel and only submitted into a system at the end. Data lived across disconnected sources, overrides happened through informal handoffs, and teams spent more time reconciling variance than improving forecast quality.

Problem: Financial forecasting teams struggle with fragmented tools, lack of real-time performance visibility, manual data entry errors, limited AI transparency, and difficulty tracking forecast changes.

User Research

Who We Are Designing For

Primary User Profile

Finance partners responsible for updating forecasts across divisions, product groups, and fiscal periods-balancing trend-based logic with constant business-context overrides.

  • Goal: Create accurate forecasts quickly and explain variance drivers to leaders.
  • Pain Point: Manual rebuilds, fragmented inputs, and untracked overrides reduce confidence and slow decision-making.
  • Need: One workspace with baseline generation, spreadsheet-speed editing, live accuracy metrics, and audit-ready change history.
Finance Control Tower user personas for forecasting stakeholders
Infrastructure

The Ecosystem

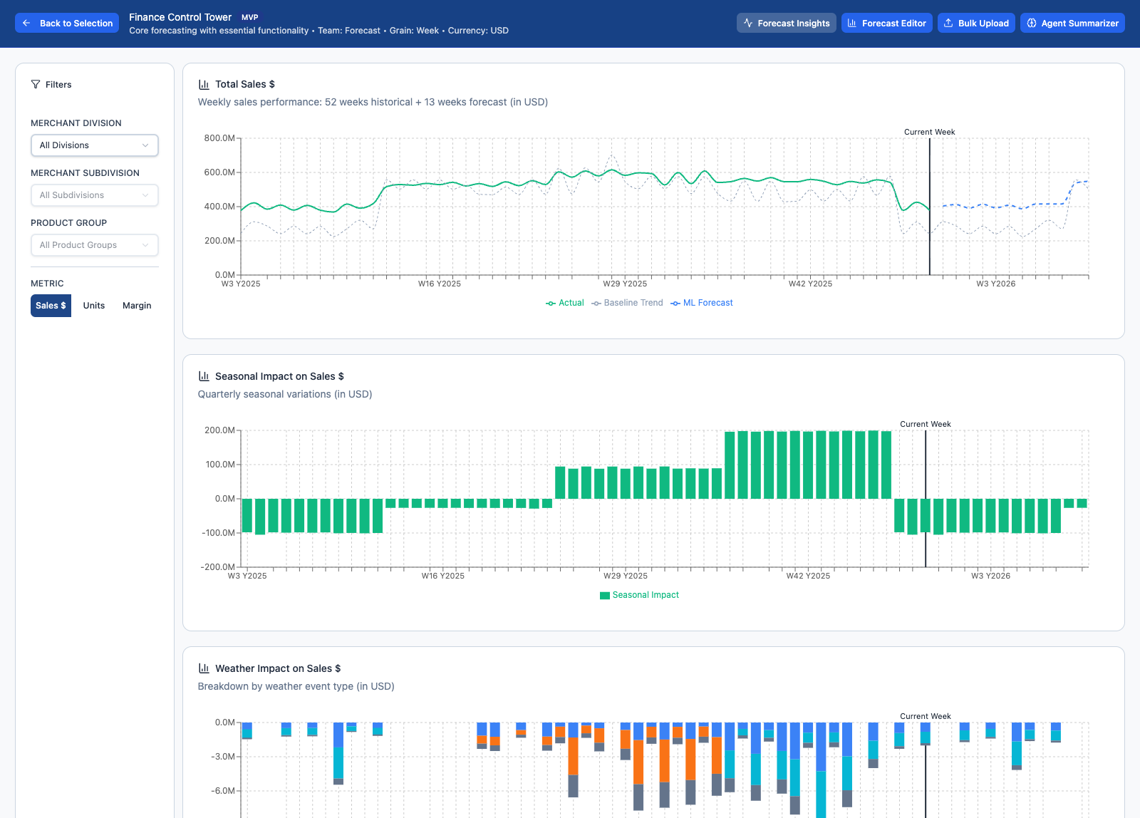
The Control Tower orchestrates operational inputs, AI-generated baselines, human adjustment layers, and performance monitoring in one system. Instead of moving between spreadsheets, dashboards, and submission tools, teams work in a single place to create, explain, and govern forecasts end-to-end.

Finance Control Tower forecast editor showing baseline controls and weekly forecast table

The Finance Control Tower consolidates baseline creation, structured overrides, explainable AI reasoning, and performance visibility into a single operational workspace.

Architecture

Structural Organization

Solution: A unified forecasting control tower with Excel-like editing, real-time performance metrics, explainable AI recommendations, and comprehensive audit trails-delivered in a single, accessible interface.

User Centric Views

Finance Control Tower Forecast Insight view
The Journey

Phases of the Design Process

01

Discovery

Mapped current forecasting workflows across teams, surfaced where manual rebuilds and reconciliation happened, and defined trust requirements for AI-assisted baselines.

02

Exploration

Prototyped spreadsheet-speed editing, 4-5-4 calendar navigation, adjustment layers, and hierarchical accuracy views to support weekly planning decisions.

03

Validation

Tested interpretability of AI explanations, error-prevention patterns (paste validation + bulk updates), and audit history workflows with cross-functional stakeholders.

Key Feature

Agent Summarizer (Explainable AI)

Forecasting teams wanted AI to help them start faster, but only if they could see what changed, why it changed, and maintain full override control. The Agent Summarizer makes recommendations legible and reviewable, so adoption is built on transparency, not blind trust.

01 / Variable Attribution

Breaks down which inputs influenced the recommendation-run rate, historical comparisons, and contextual signals-so users can understand drivers, not just outputs.

02 / What Changed + Conflicts

Highlights differences between the AI baseline and manual edits, flags anomalies, and captures rationale so exceptions can be reviewed without backtracking through files.

Finance Control Tower agent summarizer showing explainable forecast drivers and changes
Technical Rigor

Design Standards for Accuracy at Scale

Designed for high data density without sacrificing clarity, validation, or governance. Forecasting tables stay fast to scan and safe to edit, while every change remains traceable across users, time periods, and adjustment layers.

Data Integrity

Excel paste validation and formula-based bulk updates reduce manual entry errors while preserving structured inputs.

Compliance & Audit

Git-style diff history and versioning make it easy to review what changed, who changed it, and why-across cycles and stakeholders.

Finance Control Tower enhanced summary view with high-density forecast details
Collaboration

Consensus Building

Partnered with Product, Data Science, Engineering, and Finance stakeholders to align on forecasting logic, AI transparency requirements, and governance-ready change tracking. The design balanced spreadsheet-speed workflows with the controls needed for audit and shared accountability.

Finance Control Tower baseline selection view comparing forecast options
The Outcome

Business & User Impact

Reduced

Reconciliation effort by replacing fragmented handoffs with one forecasting workspace.

Improved

Forecast trust through explainable AI and audit-ready change history.

Faster

Weekly planning cycles with live performance visibility and scalable bulk edits.

Back to Work